The top CopyPip provider for this week is called “Profittrading”. There are a few reasons why I’ve chosen this provider as our top contender for the week.
- Rather consistent returns
- Mainly trades EUR/USD and GBP/USD
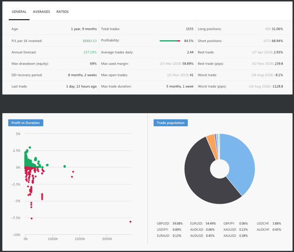
I’ve been following “Profittrading” for close to one year now, and they seem to be a trend rider. When right, they ride the profits all the way and continue opening trades along the way as well. Though they have some big losses, the small lot size that they trade minimises the damage.
You can also see that they mainly focus on EUR/USD and GBP/USD which can be considered a good sign as this means that they are proficient in these two pairs.
A thing to note, however, is that they stack their trades quite heavily, which means that if they are right, they continuously open the same trade at a similar price. This will be a problem if your equity is small which could hurt your margin even if you were to set a fixed lot size at 0.01.


Fullerton Markets Research Team
Your Committed Trading Partner





